77779193永利集团
网站首页
中心概况
中心简介
发展历程
建设理念
中心特色
建设规划
中心建设与管理
中心动态
新闻中心
通知公告
师资队伍
队伍建设概况
中心人员
中心主任
教学资源
教学内容
教学资源建设
仿真实验
视频资源
其它资源
成果展示
教改项目
教学获奖
教改论文
课程建设
学生获奖
开放共享
开放管理办法
校外共享
中心安全与管理
安全制度
安全常识
规章制度
教学资源
教学内容
教学资源建设
仿真实验
视频资源
其它资源
当前位置:
网站首页
>>
教学资源
>>
仿真实验
>>
水质
>> 正文
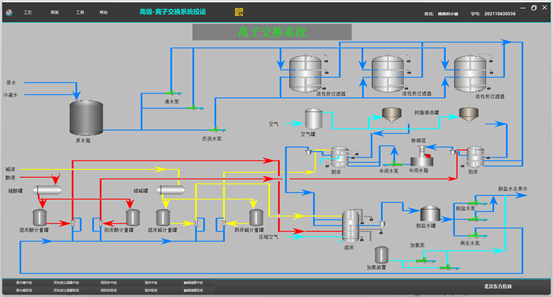
高级污水处理离子交换系统仿真软件
2023年12月19日 16:23 来源: 点击:[]